本文摘要:
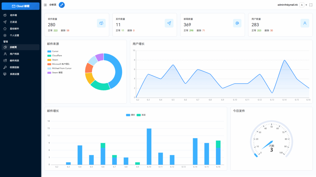
该项目为基于Cloudflare平台的邮箱服务系统,无需服务器即可部署,使用Resend实现邮件推送。用户仅需一个域名即可创建多个邮箱类似QQ邮箱和谷歌邮箱。功能包括邮件发送(支持群发、附件、状态查看)、TG机器人转发、管理员权限控制(RABC)、多号模式、附件收发(R2存储)、开放API、数据可视化(echarts)、星标邮件、个性化设置、功能开关及人机验证(Turnstile)。技术栈采用Vue3、Element Plus、Hono、Drizzle,依托Cloudflare Workers、KV、D1、R2实现低成本响应式设计,支持私人站点设置。
— 本文部分摘要灵感源自 DeepSeek 深度思考 ✨
东西来自狗友的投稿已经赠送黄钻,有好的项目的狗友可以投稿给我
项目简介
只需要一个域名,就可以创建多个不同的邮箱,类似各大邮箱平台 QQ邮箱,谷歌邮箱等,本项目使用Cloudflare部署,Resend推送邮件,无需服务器费用,搭建自己的邮箱服务
功能介绍
- 💰 低成本使用:无需服务器,部署到 Cloudflare Workers 降低使用成本
- 💻 响应式设计:响应式布局自动适配PC和大部分手机端浏览器
- 📧 邮件发送:集成resend发送邮件,支持群发,内嵌图片和附件发送,发送状态查看
- 🛡️ 管理员功能:可以对用户,邮件进行管理,RABC权限控制对功能及使用资源限制
- 🔀 多号模式:开启后一个用户可以添加多个邮箱,默认一用户一邮箱,类似各大邮箱平台
- 📦 附件收发:支持收发附件,使用R2对象存储保存和下载文件
- 🔔 邮件推送:接收邮件后可以转发到TG机器人或其他服务商邮箱
- 📡 开放API:支持使用API批量生成用户,多条件查询邮件
- 📈 数据可视化:使用echarts对系统数据详情,用户邮件增长可视化显示
- ⭐ 星标邮件:标记重要邮件,以便快速查阅
- 🎨 个性化设置:可以自定义网站标题,登录背景,透明度
- ⚙️ 功能设置:可以对注册,邮件发送,添加等功能关闭和开启,设为私人站点
- 🤖 人机验证:集成Turnstile人机验证,防止人机批量注册
- api取件:添加api取件 一个邮件绑定一个链接
- 📜 更多功能:正在开发中…
技术栈
- 框架:Vue3 + Element Plus
- Web框架:Hono
- ORM:Drizzle
- 平台: Cloudflare workers
- 邮件推送: Resend
- 缓存:Cloudflare KV
- 数据库:Cloudflare D1
- 文件存储:Cloudflare R2
![图片[1]|Email邮箱服务系统,支持邮件发送TG转发,无需服务器可部署到Cloudflare平台|不死鸟资源网](https://busi.net/wp-content/uploads/2025/10/20251001155100155-image-1024x576.png)
![图片[2]|Email邮箱服务系统,支持邮件发送TG转发,无需服务器可部署到Cloudflare平台|不死鸟资源网](https://busi.net/wp-content/uploads/2025/10/20251001155105211-image-1024x576.png)
![图片[3]|Email邮箱服务系统,支持邮件发送TG转发,无需服务器可部署到Cloudflare平台|不死鸟资源网](https://busi.net/wp-content/uploads/2025/10/20251001155110377-image-1024x576.png)
![图片[4]|Email邮箱服务系统,支持邮件发送TG转发,无需服务器可部署到Cloudflare平台|不死鸟资源网](https://busi.net/wp-content/uploads/2025/10/20251001155113789-image-1024x576.png)
![图片[5]|Email邮箱服务系统,支持邮件发送TG转发,无需服务器可部署到Cloudflare平台|不死鸟资源网](https://busi.net/wp-content/uploads/2025/10/20251001155117274-image-1024x576.png)
![图片[6]|Email邮箱服务系统,支持邮件发送TG转发,无需服务器可部署到Cloudflare平台|不死鸟资源网](https://busi.net/wp-content/uploads/2025/10/20251001155121617-image-1024x576.png)
![图片[7]|Email邮箱服务系统,支持邮件发送TG转发,无需服务器可部署到Cloudflare平台|不死鸟资源网](https://busi.net/wp-content/uploads/2025/10/20251001155125933-image-1024x576.png)
![图片[8]|Email邮箱服务系统,支持邮件发送TG转发,无需服务器可部署到Cloudflare平台|不死鸟资源网](https://busi.net/wp-content/uploads/2025/10/20251001155127299-image-1024x576.png)
本站文章部分内容可能来源于网络,仅供大家学习参考,如有侵权,请联系站长📧ommind@qq.com进行删除处理!
THE END






